进口品牌润滑油招商|为什么汽油车油门控制的是进气量?
日期:2026-02-06 15:34:03 / 人气:214
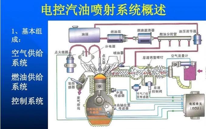
进口品牌润滑油招商|当我们踩下油门踏板车辆逐渐提速,直观上理解汽车油门控制喷油量,但严谨的来说油门不一定像水龙头一样直接控制油路。汽油车油门控制的是进气量,这主要源于汽油的物理特性以及发动机实现高效燃烧的控制逻辑。

油门踩的越深,节气门开度越大,发动机进气量就越大,发动机控制电脑根据进气系统上的传感器检测进气量,然后计算出喷油量,再控制喷油嘴喷油。也就是说油门只是一个给汽车电脑下达指令的工具。

汽油点火临界范围在过量空气系数0.6-1.3之间,也就是空燃比8-18之间,理想的空燃比是14.7,而8、18都是极端的点火环境。空燃比8的混合气浓度太大,虽勉强能点着、牺牲的事燃油经济性。空燃比18混合气太稀薄,点燃很勉强且伴随大量氮氧化物,所以想让汽油机理想运行,需要用进气量来精确控制喷油量。
进口润滑油招商|空气的流动响应速度快,ECU可以根据进气量的实时变化快速调整喷油,使动力输出更线性、稳定。如果直接控制喷油量,空气的吸入量会存在延迟,导致混合气比例失衡,影响性能和排放。
早期机械式油门通过拉索直接连接节气门,现代电子油门虽通过传感器传递信号,但其核心逻辑仍是“进气量决定喷油量”,这一机制已被证明成熟可靠。

而柴油发动机油门控制的是喷油量,柴油粘度大、不容易与空气迅速混合,柴油发动机启动节气门即保持最大开度,区别于汽油机的量调节,柴油机则采用的是质调节。在质循环中,进气量始终恒定、不发生任何改变,而发生改变的则是喷油量。柴油粘度大、不易挥发的特点决定柴油机要采用质循环且必须要进行压燃而非点燃。活塞先压缩空气使其温度高于柴油的燃点(220℃)此时再把柴油喷进气缸即可。

简而言之,汽油车油门“控制进气量”是为适应汽油易混合的特性,通过“以气定油”的方式,实现更精准、高效和稳定的燃烧控制。

作者:admin
新闻资讯 News
- 进口机油厂家招商|发动机的功率和...04-07
- 德国进口机油代理|发动机散热大小...04-07
- 进口润滑油代理加盟|如何判断变速...04-07
- 德国进口机油代理|为什么时速120...04-03
产品展示 Show
- 金擎1号 燃油系统治理套装09-15
- 金擎2号 进气系统治理套装09-15
- 金擎3号 尾气系统治理套装09-15
- 金擎5号 油封修复止漏剂09-15
- 金擎6号 活塞环清洁释放剂09-15
- 金擎7号 燃烧室深度治理液09-15

