聊聊涡轮增压与自然吸气发动机的保养成本
日期:2017-09-16 14:22:52 / 人气:4403
美国时间9月12日,苹果秋季新品发布会如期召开,多款苹果新品使得无数果粉们抓狂,记得几年前郭德纲在相声里说:“真正的有钱人,不谈论你用的是不是苹果手机,而是涡轮增压。”说明十年前涡轮增压还是一些神车才有的配置,而如今涡轮增压普及的势头是越来越高,有劲、省油。不过有一个话题也是广大车主经常聊的,就是涡轮增压发动机是不是保养成本比传统自然吸气发动机要高?

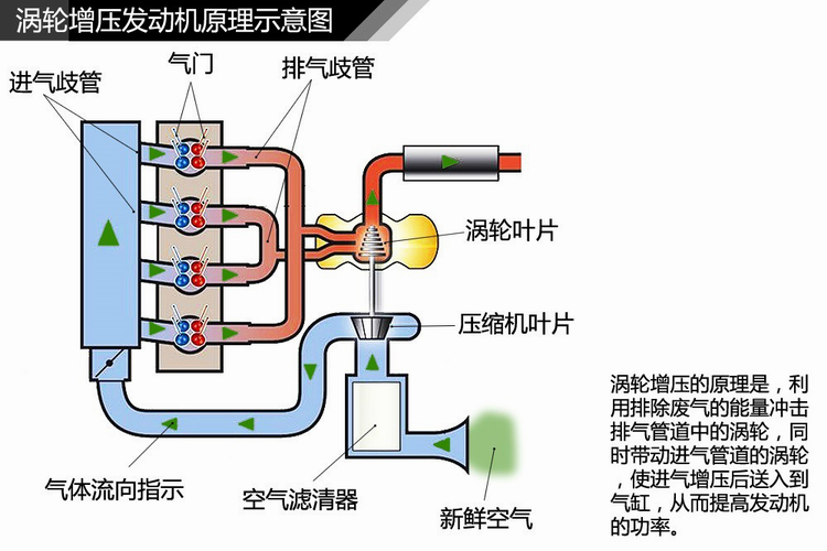
既然要比较,就要先从涡轮增压说起。涡轮增压技术最初是单纯地为了提升动力而来的,早期应用于赛车领域,那个时候民用车还没有普及,所以设计初衷也很简单,要的就是增加动力。而应用于民用车,增加动力只是一方面,最重要的还是可以达到更高的环保节能要求。简单地说,1.5T就能达到2.0自吸的动力。

一,同样的排量,涡轮发动机比自吸保养贵
对于涡轮增压发动机来说,机油不光要为发动机润滑,还要为涡轮提供润滑,尤其是转轴,每分钟十几二十万转都是家常便饭,高转高温的涡轮对于机油的要求也更高,这也是涡轮发动机可能会保养更贵的重要因素之一。
对机油要求高,最主要的一个指标就是抗剪切性HTHS的好坏,抗剪切性就是抵抗高温情况下机油分子的稳定性是否良好,如果油分子被打碎油膜的厚度就会改变,相应的润滑效果就不能保证了,而矿物机油的高温抗剪切性普遍不够好,不能满足高负荷运转的需求,而全合成机油的油分子稳定性就要高很多,适用于高转速高负荷运转零件的需求。

好货不便宜的道理也适用于此,稳定性好的机油价格也就跟着高了,相同级别的机油全合成的机油价格>半合成机油>矿物机油,归根结底相同排量的涡轮与自吸发动机,涡轮增压车型的保养贵,就是贵在机油上了。

二,机油添加量也决定保养成本
除了机油的价格外,机油添加量也是一个严重影响保养成本的因素,比如丰田皇冠是一款同时搭载自吸发动机(2.5L V6)和涡轮发动机(2.0T L4)的车型,两款发动机的标准机油添加量分别为6.3升和4.3升,而丰田官方对于皇冠车型的建议都是使用都是全合成机油,所以同样是常规保养,2.5L V6自吸发动机的保养价格就要比2.0T涡轮发动机的贵不少,自吸每次都要多买2升机油,有200多块钱的差距,所以说同款车不同进气形式,光用是否带涡轮来判断保养成本也是不够全面的。

涡轮增压发动机保养用油推荐:
德国原装进口MOTORGOLD金引擎钛金5w30,是专门针对燃油经济性和动力性所研发的全合成润滑油,结合德国优质的全合成基础油和添加剂的科学调制,确保较薄的油膜具有超强的油膜强度,其>3.65的高温高剪切粘度HTHS,为发动机在高温运转时提供稳定的保护,独特的降噪低摩技术可最大程度的减少摩擦损失以增加功率和扭矩、降低发动机噪音及温度,从而有效的提高燃油效率。优秀的品质同时得到了ACEA A3/B4的规格认证和ILSAC:GF-5的节能认证。适用于所有涡轮增压及自然吸气发动机。
总之,保养贵不贵主要看用什么品质的机油,涡轮增压保养贵本身是没有问题的,但从另一个角度来说,就是很多自然吸气发动机允许机油标准低而已,不管什么进气形式的发动机,使用全合成机油,对发动机保护更全面这是肯定的。
作者:admin
新闻资讯 News
- 德国进口润滑油加盟|5W-30机油有...11-08
- 进口润滑油代理|机油格质量好不好...11-08
- 进口润滑油代理加盟|日常驾驶哪几...11-08
- 进口润滑油厂家批发|为什么现在很...11-08
产品展示 Show
- 金擎1号 燃油系统治理套装09-15
- 金擎2号 进气系统治理套装09-15
- 金擎3号 尾气系统治理套装09-15
- 金擎5号 油封修复止漏剂09-15
- 金擎6号 活塞环清洁释放剂09-15
- 金擎7号 燃烧室深度治理液09-15

